Для более удобного и эффективного использования EOSDA Crop Monitoring, предлагаем вам узнать больше о следующих инструментах его интерфейса:
Эти инструменты помогут вам сэкономить кучу времени!
Фильтры – это настраиваемые критерии поиска. Ваши поля или задачи скаута (переключение на вкладку Скаутинг) можно легко отфильтровать по культурам и названиям групп. Достаточно включить/отключить соответствующий флажок и кликнуть ПРИМЕНИТЬ.

Чтобы отсортировать ваши поля или задачи скаута (перейдите на вкладку Скаутинг), используйте параметр сортировки справа. В настоящее время доступны следующие порядки сортировки: дата создания: по убыванию (самое новое), дата создания: по возрастанию (самое старое), по названию поля: А – Я / Я – А или площади поля: по возрастанию/ по убыванию.

Чтобы не тратить свое время на прокрутку списка существующих полей или задач (перейдите на вкладку Скаутинг), вы можете просто найти конкретное поле, используя опцию Поиск полей, введя в нее название поля.

Карточка поля – это информация, собранная для определенного поля, которая состоит из следующих данных:
– название поля
– площадь (измеряется в га)
– группа (если поле добавлено в группу, оно будет отображаться)
– растениеводство
– местонахождение (район и страна)

Инструмент Найти поле позволяет мгновенно призумиться к полю на карте.
По умолчанию, вы находитесь во вкладке Мониторинг, где вы можете переключаться между слоями Мои Культуры, Вегетация, Водный Стресс, Рейтинг Вегетации, и Классификация Культур.
Нажав на кнопку Найти поле, вы можете просмотреть поле в любом из данных слоев.

Вы также можете просматривать несколько смежных полей одновременно в пределах вашей области интереса, без необходимости открывать карточку каждого поля в отдельности. Это позволяет получить общую картину состояния ваших полей в этой области. Например, если вам нужно просмотреть значения водного стресса на нескольких смежных полях, выберите слой Водный Стресс и нажмите Найти поле в карточках нужных полей, чтобы автоматически призумиться к ним на карте.

Функция Найти поле также помогает быстро вернуться к полю если вы открыли карточку поля, но уменьшили масштаб, или переместились в другое место на карте.
Нажмите кнопку Найти поле, чтобы снова призумиться к нужному полю.

Чтобы начать работу с EOSDA Crop Monitoring, сначала нужно найти Местоположение. Выберите один из вариантов:
1. Используйте поле Поиска
Введите географическое название объекта в поле Поиска.

2. Используйте координаты
Введите координаты объекта в поле Поиска, – сперва долготу, затем широту.
Прим. Для долгот южнее экватора необходимо ввести “-” (минус) перед числом. Для широт западнее Гринвичского меридиана также необходимо ввести “-” (минус) перед числом.

Увеличение («+») и уменьшение («-») предназначены для упрощения навигации (тот же функционал при использовании колесика мыши).

Инструмент Измерить расстояние (левая боковая панель) предназначен для расчета общей площади поля или измерения расстояния между объектами. Обведите свое поле или измерьте расстояние, чтобы получить результат в нижней части экрана.

Функция Режим сравнения позволяет сравнить показатели вегетационных индексов на выбранном поле за разные даты. Это дает возможность отследить динамику изменений состояния поля по 5 вегетационным индексам с целью точно определить проблему и эффективно спланировать полевые работы.
Чтобы начать, выберите поле, которое хотите проанализировать из списка ваших полей и нажмите иконку Режим сравнения в левом боковом меню.
![]()
Ваш экран разделится на две равные части.

Теперь вы можете выбрать индексы и даты для сравнения. Для этого воспользуйтесь индивидуальными таймлайнами и панелью переключения индексов.

При необходимости, вы можете развернуть легенду значений для выбранного индекса по аналогии с полноэкранным режимом.

Примечание: По умолчанию для выбранного поля отобразятся значения индекса NDVI за последнюю доступную дату снимка.
Чтобы выбрать нужную вам дату снимка, вы также можете использовать календарь, в котором даты доступных снимков выделены белым цветом.

При наведении курсора на любую точку на поле, на карте синхронно, в обоих экранах, отобразятся значения выбранных индексов в этой точке. Это позволит сравнить значения индексов в одной и той же точке на поле для разных дат.

Например, чтобы увидеть как развивалась вегетация на вашем поле, выберите индекс NDVI для обоих вьюверов и переключайтесь между датами в таймлайне. Это позволяет определить участки поля, где вегетация наиболее или наименее однородна и те, на которые стоит обратить внимание.
Примечание: Данные по значениям индексов вегетации доступны за последние 5 лет.
Таким же образом вы можете отследить, как менялось состояние растительности на поле согласно показателям других доступных индексов, включая индекс влажности NDMI. С помощью данного индекса вы можете определить угрозу водного стресса и эффективно спланировать орошение.

Вы также можете выбрать разные индексы в каждом вьювере для сравнения. Это полезно для более комплексного анализа поля, так как одного индекса может быть недостаточно для того, чтобы увидеть полную картину состояния ваших посевов. Например, на ранних стадиях развития культур, показатели индекса NDVI могут подвергаться влиянию почвенного фона. Поэтому имеет смысл сравнить их с показателями других вегетационных индексов.
Сравнивая разные индексы вегетации, вы можете увидеть и проанализировать текущее состояние посевов, учитывая тип культуры и стадию роста.
Например, так выглядят два разных вегетационных индекса для одного и того же поля за одну и ту же дату.

Вы также можете скачать нужные вам данные, нажав на кнопку скачивания возле названия индекса.

Чтобы вернуться в полноэкранный режим, нажмите на соответствующую иконку в левом боковом меню.

Функция Слои позволяет визуализировать и оценить состояние посевов на всех полях одновременно. Сделать это можно в разрезе 5 параметров или Слоев – Мои Посевы, Вегетация, Водный Стресс, Рейтинг Вегетации, и Классификация – переключаясь между ними по мере необходимости в удобном дроп-даун меню.

Система выбирает только те снимки, которые имеют облачность меньше 90% и покрывают все ваши поля. На местах с облачностью будет отображаться соответствующая маска. Для того, чтобы увидеть свои поля, необходимо призумиться и перейти от меток к контурам полей.
Кроме того, вы можете отсортировать данные по культуре и дате, используя фильтр в боковом меню. Это даст вам возможность проанализировать историю развития конкретной культуры по всем полям за 5 лет в разрезе выбранного слоя. Полученные данные помогут выявлять проблемные поля и принимать надежные решения, а также эффективно планировать севооборот и полевые работы.

Первым во вкладке Слои расположен слой Мои Посевы. При выборе данного слоя, на карту выводятся поля, классифицированные по культурам. Это дает возможность видеть общую картину распределения культур по вашим полям. Каждой культуре соответствует определенный цвет, отображенный в легенде в правом нижнем углу экрана. По умолчанию, на карте отображаются последние посеянные культуры на всех полях.

Вы можете выбрать культуру и год с помощью фильтра.
Таким образом вы можете посмотреть историю севооборота одновременно на всех ваших полях за 5 лет. Данная визуализация севооборота позволяет принимать надежные решения о севе.
Данный слой визуализирует уровень вегетации на всех ваших полях одновременно, на основе индекса растительности – NDVI. Для каждого поля система выводит среднее значение индекса и выделяет его цветом, который соответствует данному диапазону значений, согласно легенде из 10 классов в правом нижнем углу экрана. Данная визуализация позволяет вам комплексно анализировать состояние вегетации на всех ваших полях одновременно, определять проблемные поля или группу полей и, как следствие, эффективно планировать действия для дальнейшего мониторинга.

Если вы хотите проанализировать конкретное поле или группу полей, кликните “Выбрать группу” используя фильтр в боковом меню.

При выборе поля на карте, осуществляется автоматический переход в режим мониторинга данного поля по индексу NDVI в выбранную вами дату.
Примечание: Вы также можете создать новую группу полей на основе данных вегетации разных полей.
Данные по вегетации по умолчанию выводятся по последним доступным снимкам полей.
Примечание: Доступные снимки – это снимки, которые покрывают все ваши поля. Места высокой облачности будут отмечены соответствующей маской.

Чтобы посмотреть предыдущие снимки, выбериту нужную дату изображения в таймлайне внизу экрана.

Примечание: Снимки сделанные более года назад доступны только для Pro пользователей.
Примечание: Если поле или группа полей вышли за пределы лимита площади полей, предусмотренного вашей подпиской, данные поля будут отмечены значком Pro.

В слое Вегетация вы также можете использовать фильтр, чтобы выбрать год и культуру. Это позволит анализировать поля в разрезе конкретной культуры и вегетации одновременно. Эти данные помогут вам увидеть связь между вегетацией на поле и культурой, которой оно засеяно. Это даст возможность принимать надежные решения о полевых работах.
Слой Водный Стресс отображает уровень насыщенности влагой растительности на всех ваших полях на основе значения индекса NDMI. Для каждого поля система выводит среднее значение индекса и выделяет его цветом, который соответствует данному диапазону значений, согласно легенде из 10 классов в правом нижнем углу экрана. Это дает возможность анализировать уровень влаги по всем полям одновременно, выявлять проблемные участки – недостаток или переизбыток влаги – и эффективно планировать полив на полях в будущем.

Для того чтобы просмотреть уровень влаги по конкретному полю, конкретной культуре и в конкретный год, используйте фильтр в правом боковом меню.
При выборе поля на карте, осуществляется автоматический переход в режим мониторинга данного поля по индексу NDMI в выбранную вами дату.
Данные по уровню влаги по умолчанию выводятся по последним доступным снимкам полей.
Примечание: Доступные снимки – это снимки, которые покрывают все ваши поля. Места высокой облачности будут отмечены соответствующей маской.

Примечание: Слой Водный Стресс доступен только для Pro пользователей.
Слой Рейтинг Вегетации является аналогом Рейтинга полей. Данный слой отображает все ваши поля в разрезе среднего значения индекса NDVI. Это позволяет визуализировать данные по продуктивности всех ваших полей на одном экране.

Данные по среднему значению индекса NDVI по умолчанию выводятся по последним доступным снимкам полей.
Примечание: Доступные снимки – это снимки, которые покрывают все ваши поля. Места высокой облачности будут отмечены соответствующей маской.
Вы также можете выбрать поле, культуру и год, выбрав соответствующие параметры в правом боковом меню.
Примечание: Слой Рейтинг Вегетации доступен только для Pro пользователей.
Слой Классификация доступен только на территории Украины и отображает расположение всех посевов в стране, согласно карты – классификации от EOSDA. Список доступных культур отображается в правом нижнем углу экрана, на месте легенды вегетационных индексов.

Примечание: В слое Классификация доступен фильтр только по годам.
Кроме того, вы можете добавить любое поле, которое отображается на карте в данном слое, в список своих полей. Для этого, кликните на нужное поле на карте и нажмите на него.
Нажмите Добавить Поле, чтобы добавить поле в систему.

Примечание: Слой Классификация доступен только для Pro пользователей.
Рассматривая поле на карте, вы можете переключаться между Стандартным и Контрастным видом, нажимая на соответствующую иконку в правом нижнем углу карты.

Когда активирован Контрастный вид, значок окрашен в синий цвет.
Стандартный вид подходит для ситуаций, когда значения индекса сильно варьируются по полю в рамках стандартного диапазона. Для NDVI это диапазон от -1 до 1. Разница в значениях будет визуально представлена как оттенки красного, желтого и зеленого цветов, плавно перетекающие друг в друга.
*Стандартный диапазон может варьироваться в зависимости от индекса.
**NDMI представлен разными оттенками синего.
Контрастный вид, напротив, решает вопрос визуализации низкой вариативности значений индекса на поле, когда существует необходимость выделить различия.
Каждый оттенок в палитре на карте соответствует доступному значению индекса. В Стандартном режиме низкая вариативность значений индекса на поле проявит себя как набор нескольких схожих оттенков. Чтобы лучше выделить разницу, а именно проблемные участки поля, необходимо включить Контрастный вид. В этом случае, вместо набора схожих оттенков, вы увидите отчетливо разные цвета, что поможет определить ранее не замеченные проблемы на поле.
Контрастный режим применим ко всем индексам, доступным в нашем продукте, в том числе с индексом влажности NDMI.

Сезонность позволяет группировать данные, относящиеся к определенному сезону на вашей ферме. Продолжительность сезона зависят от различных факторов, таких как особенности выращивания культур, их характеристики, климатические условия и другие. Чтобы активировать функцию Сезонность, вам необходимо создать новый сезон, выбрав даты его начала и окончания согласно вашей сельскохозяйственной деятельности. Для управления и планирования сельскохозяйственными работами на этот новый сезон, вам нужно сделать еще несколько шагов:
Все данные и аналитика на платформе будут отображаться в рамках выбранного сезона, определяемого датами его начала и окончания. После окончания сезона новые снимки полей не будут отображаться на временной шкале по причине окончания уборочной кампании и отсутствия урожая на полях.
Примечание: Чтобы получить доступ к наиболее актуальным спутниковым снимкам и аналитике на платформе в рамках нового сезона, необходимо создать новый сезон и либо добавить в него новые поля, либо перенести уже добавленные поля из одного из завершенных сезонов.
Чтобы создать сезон, выберите раздел “Сезоны” в боковом меню.

Вы увидите список всех сезонов в вашем аккаунте и кнопку “+ Создать сезон”.

После нажатия на кнопку откроется окно для ввода параметров сезона:



После нажатия на кнопку “Создать сезон” новый сезон с выбранными вами полями будет отображаться в общем списке сезонов.

Чтобы отредактировать сезон, перейдите к списку сезонов и нажмите кнопку “Редактировать” рядом с сезоном, который вы хотите изменить.
В рамках сезона можно редактировать следующие параметры:
Обратите внимание, что при изменении продолжительности сезона даты посева и сбора урожая на полях, выходящих за пределы измененной продолжительности сезона, также будут автоматически скорректированы в соответствии с датами начала и окончания сезона. Эти изменения необходимы для точной аналитики в рамках сезона, так как посев культур не может быть произведен до даты начала сельскохозяйственного сезона.

Обратите внимание, что в настоящее время платформа не позволяет добавлять поля без привязки к определенному сезону. Каждое поле должно относиться хотя бы к одному сезону. Поэтому поле, относящееся только к одному сезону, не может быть удалено из этого сезона.


Чтобы удалить конкретный сезон, перейдите к списку сезонов и нажмите кнопку “Удалить” рядом с этим сезоном.
Обратите внимание, что в аккаунте должен быть минимум один сезон. Это означает, что если у вас есть, например, 5 сезонов, вы сможете удалить только 4 из них.
Если поле привязано к нескольким сезонам и вы удаляете один из них, данное поле будет удалено только из удаляемого сезона. Если же одно или несколько полей связаны только с одним сезоном и этот сезон удален, вам будет предложено выбрать, в какой сезон перенести данное поле (поля) после удаления сезона.
Примечание: При регистрации нового аккаунта система автоматически создаст один сезон по умолчанию, сопоставив его с текущим календарным годом. Этот сезон можно только редактировать и нельзя удалить.

Чтобы получить доступ к спутниковым снимкам ваших полей, прогнозу погоды и другим данным, добавьте поля в систему. Есть три способа:
Просто нажмите на +ДОБАВИТЬ ПОЛЕ в правом нижнем углу экрана

В появившемся окне выберите способ, который наиболее вам подходит.

Данная опция позволяет вам загрузить в систему файлы с контурами полей. Сейчас EOSDA Crop Monitoring поддерживает 4 формата данных: .shp, .kml, .kmz, .geojson.
Перетащите файл прямо на веб страницу либо кликните “Добавьте свои поля”

Как только контуры загруженных полей появятся на карте, а карточки полей окажутся в правом боковом меню, кликните ДОБАВИТЬ В МОИ ПОЛЯ, чтобы завершить операцию.
Чтобы остановить добавление этих полей, нажмите ОТМЕНИТЬ прямо под кнопкой ДОБАВИТЬ В МОИ ПОЛЯ.

Если вы выберете отменить загрузку, появится модальное окно и предложит вам 2 опции на выбор:

Чтобы обеспечить максимально эффективный мониторинг, добавьте всю необходимую информацию в карточки только что загруженных полей.
*Точность мониторинга развития культур зависит от того, насколько корректно добавлены данные по севообороту.

Загрузка файлов осуществляется стандартным способом – нажатием кнопки “+ДОБАВИТЬ ПОЛЕ”.
Если вы загружаете файлы .zip (.shp, .dbf, .prj, .shx), .kml, .kmz или .geojson, которые содержат такие параметры полей, как тип культуры, название поля, группа, дата сева, дата сбора урожая, заметки и сезон, на экране появится окно Менеджера загрузки полей.

Здесь будут отображены параметры полей, которые содержатся в загруженном файле. Система автоматически распределит все параметры по отдельным колонкам. Выберите нужный параметр для каждого типа данных с помощью выпадающего меню в верхней части каждой колонки. Также вы можете выбрать опцию “Пропустить” для тех параметров, которые не следует отображать на платформе.

При настройке таких параметров, как “Дата сева” и “Дата сбора урожая”, очень важно выбрать формат даты, используемый в файле, чтобы исключить возможность ошибки при обработке данных.

Выбор даты сева будет доступен только после выбора культуры, а выбор даты сбора урожая – только после указания даты сева.
Дата сева

Дата сбора урожая

После выбора параметров убедитесь, что сезоны, культуры и группы из файла совпадают с соответствующими сезонами, культурами и группами на платформе.
Например, часть полей из файла могут относиться к сезону 2023 года, а для других полей сезон может быть не указан. В этом случае система сгенерирует два варианта данных о сезоне: “Нет данных” и сезон “2023”. Вы можете присвоить эти варианты данных любому из сезонов, доступных в вашем аккаунте, и все поля будут загружены в соответствии с вашим выбором.

Загрузка культур и групп происходит по такому же принципу. Вы можете привязать культуры и группы из файла к культурам и группам, доступным в вашем аккаунте, гарантируя, что параметры будут связаны с полями и загружены с указанными атрибутами.

При указании групп вы можете выбрать любую из списка групп, доступных в вашем аккаунте, или создать новую. Чтобы создать новую группу, просто введите ее название и нажмите “добавить новую группу”.

После выполнения всех шагов на экране появится карта и список полей для окончательной проверки данных. Если все верно, нажмите кнопку “ДОБАВИТЬ В МОИ ПОЛЯ”, и система сохранит поля с заданными параметрами в вашем аккаунте в тех сезонах, которые вы выбрали в процессе загрузки.

Файл не может быть загружен, поскольку EOSDA Crop Monitoring не может определить координаты полей в файле.
Для файла .shp требуется файл .prj, содержащий тип системы координат исходного продукта.
Проверьте формат файла, возможно, вы загружаете файл недопустимого формата или в архиве .zip находится недействительный формат файла.
Обзор форматов файлов, которые можно загружать в систему:
Эта ошибка возникает, когда файл, который вы пытаетесь загрузить, не является фигурой многоугольника, а представляет собой метку, точку, фотографию, линию, дорогу или другой неподдерживаемый элемент.
В EOSDA Crop Monitoring можно загружать только файлы, содержащие форму многоугольника, то есть объект, в котором есть как минимум три соединенные между собой координатные точки.
Ошибка возникает, когда загружаемый файл превышает 10 Мб. Вы можете решить проблему, заархивировав файл в .zip, если это шейп файл. Если файлы .zip, .kml или .geojson превышают 10 Мб, – наиболее вероятное объяснение заключается в том, что в файле содержится слишком много объектов (полей), и лучше пересохранить эти поля из вашего источника данных, распределив их между двумя или более файлами.
Эта ошибка говорит о том, что контуры некоторых полей, содержащихся в файле, пересекаются (пересекаются или пересекают друг друга), что не позволяет корректно создавать полигоны в EOSDA Crop Monitoring. Вам необходимо проверить поля и их контуры в источнике, из которого вы их экспортируете.
Ошибка возникает, когда площадь поля, контуры которого вы пытаетесь загрузить в виде полигона, превышает 10 000 га или 24 710 акров. Вам необходимо отредактировать контуры полигона в источнике или нарисовать контуры вручную в EOSDA Crop Monitoring.
Когда вы переходите на страницу рисования поля, инструмент рисования контура по умолчанию активен.

Вы можете начать рисование контура поля, поставив первую точку на карте.
Для того, что бы закончить рисование контура поля у него должно быть не менее 3х точек.
Для завершения рисования контура поля нужно замкнуть его двойным нажатием на первую поставленную точку.
После завершения рисования контура вы можете сохранить поле и перейти к разделу аналитики для получения индексов вегетации и других данных.

Таким образом можно добавить сразу несколько полей, по которым вы сможете получить данные для анализа.
После того, как вы закончите рисование всех необходимых контуров, не забудьте сохранить их в список ваших полей для дальнейшей работы с даными полями.
Воспользуйтесь инструментом «Круг» для добавления поля круглой формы.

Для добавления круглого контура поставьте точку в центре вашего поля и растяните круг до нужного вам размера.
Вы можете изменять размер контура, перетягивая одну из 4х точек.
С помощью инструмента вырезания вы можете удалить с контура вашего поля зоны с лишними обьектами (постройки, овраги, дороги и так далее) или зоны, которые в данный момент не используются для посева.
Это позволит вам получать более точные данные по вегетации для вашего поля.
Для вырезания части контура нужно активировать инструмент вырезания нажатием на соответствующую иконку.

Далее создайте контур, который вы хотите вырезать поставив первую и последующие точки замкнув контур.
После замыкания контура он будет вырезан с вашего поля, а площадь поля будет пересчитана.
Иногда карта, используемая по умолчанию в EOSDA Crop Monitoring, может не отображать актуальное состояние ваших полей.
Если вид поля отличается от реальной ситуации на земле, вы можете использовать слой «Последнее изображение», который позволяет увидеть последние доступные спутниковые снимки для данной территории, которым всего несколько недель, а не лет.
Вы также сможете выбрать другие снимки для отображения, если они будут доступны для данной территории.
Выбирайте любой другой доступный снимок нажатием на дату снимка, если предыдущий снимок вам не подошёл.
В случае, если для просматриваемой территории нет доступных снимков – вы можете переместить видимую область экрана к другой территории и осуществить поиск снимков для нее или переключится на отображение карты по умолчанию.
Сейчас мы используем спутниковые снимки Sentinel-2 с разрешением 10 м. Также можно подключить ежедневные снимки PlanetScope с разрешением 3 м. В обеих системах доступна настройка порога покрытия облаками и тенями. Это позволяет сформировать репрезентативную статическую выборку и минимизировать влияние внешних факторов, хотя иногда требуется визуальная проверка с помощью Natural Color.

Карта высот — это цифровая модель, отображающая перепады высоты на вашем поле. Она помогает выявить потенциально проблемные участки, например, подверженные затоплению, с ограниченным доступом к воде или с эрозией почвы.
В сочетании с другими данными (индекс NDVI, карта продуктивности и т. д.) карта высот указывает на факторы, затрудняющие развитие растений, и помогает минимизировать их влияние.
Эта модель также позволяет определить фактический размер поля для более точного расчета затрат на семена, топливо и смазочные материалы, а также времени, необходимого для обработки поля.
Как найти карту высот поля
По умолчанию на карте отображаются только значения NDVI для вашего поля. Чтобы увидеть перепады высот, нажмите на панель с названием спутника (Sentinel-2) и выберите карту высот из выпадающего списка.

Визуально перепад высот представлен градиентом оттенков — от темно-зеленых низин до темно-красных возвышенностей. Также, перемещая курсор по карте, можно увидеть точные значения высоты (в метрах) в любой точке поля.

Вы также можете скачать карту высот в формате .tiff, нажав на иконку загрузки (стрелка) на панели в правом нижнем углу.

Карта уклонов отображает степень подъема или снижения рельефа в градусах. Визуально она представлена градиентом оттенков: от красных крутых склонов до темно-зеленых пологих. Подробное значение цветов указано в легенде.

Тут отображаются все изображения. Выбирая дату, вы увидите спутниковое изображение с индексом, примененным к снимку, сделанному в выбранный день.
Снимки за последние 3 месяца доступны бесплатно.
Чтобы выбрать год, нажмите на иконку календаря.
По умолчанию отображаются только снимки с облачностью менее 50%. Порог можно изменить в настройках учетной записи.

Панель с информацией о культуре позволяет просматривать следующие данные и аналитику по полю:
Блок севооборота по умолчанию пуст и требует ввода данных, начиная с выбора культуры. Без этого невозможно рассчитать стадии роста, оценить риски и спрогнозировать урожайность. Корректно указанная культура и дата посева влияют на точность расчетов.

Чтобы добавить культуру, нажмите кнопку “+ Добавить культуру”.
Теперь тут появится общая информация о культуре(-ах) на этом поле в сезон, куда это поле было добавлено.

В рамках одного сезона можно добавить несколько культур. Чтобы посмотреть информацию по конкретной культуре, выберите ее с помощью переключателя.

Эта функция позволяет определить текущую стадию роста культуры по системе BBCH, чтобы учитывать эту информацию при планировании полевых работ. Можно также просматривать дату начала конкретной стадии роста и переключаться между стадиями.
Посмотреть список культур, для которых доступны стадии роста, можно здесь.
Для эффективного мониторинга состояния поля важно учитывать, что каждая культура требует использования определенных индексов на разных этапах развития. На платформе индексы разделены на рекомендованные и дополнительные.
Рекомендованные индексы основаны на углубленных исследованиях и подтверждены как наиболее информативные для конкретных культур и стадий развития. Они обеспечивают высокую точность и надежность при выявлении ключевых параметров состояния растений.

Дополнительные индексы также основаны на исследованиях, но их результаты менее однозначны. Они чаще используются для общего анализа или служат дополнительным инструментом для проверки данных, полученных с помощью рекомендованных индексов.
Функция “Текущие риски” доступна в Базовом и Продвинутом тарифах.
У каждого риска есть градация вероятности:

Чтобы посмотреть полную информацию о риске, нажмите на его иконку.

Графики отображают динамику изменений значений выбранного индекса.
Каждую кривую можно отключить, нажав на соответствующую цветную кнопку в легенде. Это позволяет убрать лишние элементы и сравнить значения за интересующие годы.
Чтобы отобразить данные о погоде на графике, выберите соответствующий тип данных из выпадающего списка.
Данные в разделе “Температура”:
Данные в разделе “Влажность”:

Кривая минимальной температуры отображает историю минимальных температур на поле за определенный период. Следите за этой кривой и своевременно принимайте соответствующие меры защиты растений. Когда кривая пересекает отметку “Угроза заморозков” (-6°C), ваши растения находятся в опасности: они могут быть повреждены или даже погибнуть. Изучайте температурные тенденции на поле с помощью этого графика, чтобы лучше защитить растения.

Кривая максимальной температуры отображает историю максимальных температур на поле за определенный период. Следите за этой кривой и вовремя принимайте соответствующие меры защиты растений. Когда кривая пересекает отметку “Тепловой шок” (+30°C), это может означать, что ваши растения страдают от засухи. Изучайте температурные тенденции на поле с помощью этого графика, чтобы лучше защитить растения.

График осадков (в мм) показывает историю осадков на поле. Изучайте тенденции осадков с помощью этого графика и планируйте полив и внесение удобрений более бережливо и эффективно.

Кривая влажности поверхностного слоя грунта показывает изменения содержания воды в верхнем слое почвы на глубину нескольких сантиметров за определенный период. Эти данные помогут вам более эффективно проводить работы по поливу.

Кривая влажности в корневой зоне показывает изменения в количестве влаги, необходимой корням растений. Оптимизируйте использование воды, принимая решения на основе этого графика.

Ориентируйтесь на стадии роста, чтобы узнать, на какой стадии развития находится ваша культура.

По умолчанию отображается период в один год или диапазон дат, выбранный в календаре.

Если вы задали собственный диапазон и хотите вернуться к годовому обзору, нажмите “Обновить”.

По умолчанию на временной шкале отображаются снимки на основе индекса NDVI. Вы можете выбрать другой индекс из выпадающего списка.

Ниже приведены наиболее часто используемые вегетационные индексы, доступные в функции мониторинга.
Мета-Индекс Растительности — это композитный индекс, основанный на RGB-модели, где Red соответствует MSAVI, Green — NDRE, а Blue — NDVI. Каждый из этих индексов эффективен на разных стадиях развития растений. В формате RGB-композита влияние каждого индекса выражается через изменение цвета, что позволяет визуально определить состояние культуры на изображении. Важно, что цветовая схема остается неизменной независимо от типа культуры, региона или времени съемки, так как строится на основе абсолютных значений индексов. Этот индекс разработан научной командой EOSDA и находится на этапе первоначальной разработки. Легенда для него будет дополняться и совершенствоваться со временем.

NDVI рассчитывается на основе того, как растение отражает и поглощает солнечное излучение на разных длинах волн. Индекс помогает выявлять проблемные зоны на поле на разных стадиях роста культур, позволяя своевременное реагирование. Обращайте особое внимание на участки с заметными отклонениями значений NDVI.
Например, участки с аномально низкими значениями NDVI могут указывать на поражение вредителями или болезни растений, а участки с аномально высокими — на распространение сорняков.

NDRE — показатель фотосинтетической активности, использующийся для оценки концентрации азота в листьях растений в середине и конце сезона. Он позволяет выявлять угнетенные и стареющие растения, а также помогает в обнаружении болезней культур. Кроме того, этот индекс способствует оптимизации сроков сбора урожая.
Красный край (red edge) — это узкий диапазон в спектре отражательной способности растительности, расположенный между красной и ближней инфракрасной областями.

MSAVI помогает выявить наличие растительности на ранних стадиях всходов, когда на поле остается много оголенной почвы. Индекс минимизирует влияние оголенной почвы на отображение карт вегетации. На основе MSAVI можно создавать карты для дифференцированного внесения удобрений на ранних стадиях роста культур.

ReCI — показатель фотосинтетической активности, чувствительный к содержанию хлорофилла в листьях. Поскольку уровень хлорофилла напрямую связан с содержанием азота в культуре, этот индекс помогает выявлять участки поля с пожелтевшей или поблекшей листвой, которые могут нуждаться в дополнительном внесении удобрений.

В настоящее время на платформе также доступен один индекс влажности:
NDMI отражает уровень водного стресса растений и рассчитывается как отношение разницы и суммы преломленного излучения в ближнем инфракрасном (NIR) и коротковолновом инфракрасном (SWIR) спектрах. Анализ абсолютных значений NDMI позволяет быстро определить зоны фермы/поля, испытывающие нехватку влаги. NDMI легко интерпретировать: его значения варьируются от -1 до 1, и каждое значение соответствует определенной агрономической ситуации, независимо от типа культуры.
Вы также можете выбрать режим “Естественный цвет”, чтобы увидеть реальное изображение поля и убедиться, что облака, дымка, туман и их тени не повлияли на корректность данных.
Если нужного вам индекса нет в списке, свяжитесь с нашей службой поддержки для его подключения.
Вот некоторые индексы, которые уже доступны в дополнениях:.
Зеленый нормализованный разностный вегетационный индекс незаменим на поздних и промежуточных стадиях развития растений. Он позволяет эффективно оценивать уровень стресса растений, влажность почвы и концентрацию азота в листьях. Благодаря чувствительности к хлорофиллу, этот индекс обеспечивает качественный мониторинг культур, включая стареющую или ослабленную растительность.
Усовершенствованный вегетационный индекс предназначен для коррекции воздействия почвенных и атмосферных факторов. Он более эффективен в регионах с большой биомассой, таких как тропические леса, где NDVI может быть менее точным. EVI также не рекомендуется для использования в гористых районах из-за ограничений, вызванных топографическим эффектом.
Структурный индекс интенсивности пигментов идеально подходит для анализа растительности с неоднородной структурой покрова. Он помогает оценить соотношение каротиноидов и хлорофилла, чтобы выявлять ранние признаки стресса или заболеваний у растений.
Атмосфероустойчивый вегетационный индекс предназначен для работы в условиях повышенного содержания аэрозолей (пыль, дым или дождь) в воздухе. Это идеальный выбор для мониторинга культур в тропических и гористых районах.
Нормализованный разностный индекс растительности Red Edge является улучшенной версией NDVI, которая повышает точность анализа хлорофилла. Особенно эффективен на поздних стадиях развития растений, позволяя учитывать площадь листвы и ее структуру.
Индекс старения растений отлично подходит для определения процессов созревания плодов и старения листьев. Он позволяет точно оценить уровень хлорофилла и каротиноидов в стареющей растительности, обеспечивая раннее выявление стресса.
Зеленый вегетационный индекс хлорофилла используется для анализа содержания хлорофилла, что позволяет оценить физиологическое состояние растений. Этот индекс полезен для мониторинга воздействия сезонных изменений и факторов стресса на растительность.
NDYI предназначен для выявления желтого цвета в растительности. Он используется для мониторинга стадии цветения таких культур, как рапс, подсолнечник и горчица, а также для выявления стресса у зерновых.
NRFI специализируется на определении стадий цветения рапса и других желтоцветущих культур. Этот индекс также полезен для оценки пожелтения растений в стрессовых условиях.
NDPI — это лучший инструмент для мониторинга раннего роста озимых культур после таяния снега. Он чувствителен к весенней активности растительности.
Если вам нужен индивидуальный индекс для конкретных культур или климатических условий, пожалуйста, свяжитесь с нами. Мы поможем реализовать вашу формулу индекса, оптимизировать пороговые значения и обеспечить точный анализ данных.
Чтобы развернуть детали и проверить значения индекса вашего поля, используйте панель над окном аналитики. Значения могут отображаться в гектарах или процентах и быть загружены в формате XLS.

С помощью кнопки загрузки вы можете скачать, например, карту NDVI в форматах .tiff или .shp, или контуры поля. Формат Shape показывает значение NDVI в пикселях в каждой точке, а формат TIFF показывает обычное изображение с примененным NDVI.

Фильтр маски позволяет распознавать облака, перистые облака и тени от облаков на изображении, чтобы учитывать эти явления при расчете значений индекса.
По умолчанию все три маски применяются одновременно. Чтобы отключить одну из них, снимите галочку рядом с ней в выпадающем списке.

| Культура | Риск болезней | Стадии роста | Оценка урожайности | Сорт | Погодные риски | Рекомендуемые индексы | Типичный диапазон индекса |
|---|---|---|---|---|---|---|---|
| Бермудская трава U3 | |||||||
| Трава Напье | |||||||
| Грейпфрут | |||||||
| Трава Сент-Огастин | |||||||
| Конопля посевная | |||||||
| Пшеница-однозернянка | |||||||
| Физалис | |||||||
| Оливковое дерево | |||||||
| Райграс | |||||||
| Яровая пшеница | |||||||
| Росток | |||||||
| Рапс | |||||||
| Клевер багряный | |||||||
| Рис | |||||||
| Камелина | |||||||
| Виноград | |||||||
| Редис | |||||||
| Агава | |||||||
| Ива | |||||||
| Сенна | |||||||
| Коровяк | |||||||
| Мальва | |||||||
| Центелла азиатская | |||||||
| Бузина | |||||||
| Одуванчик | |||||||
| Зойсия L1F | |||||||
| Зойсия Jamur | |||||||
| Орех арека | |||||||
| Лимон | |||||||
| Другие | |||||||
| Яблоки | |||||||
| Фрукты | |||||||
| Миндаль | |||||||
| Орех | |||||||
| Люцерна | |||||||
| Цитрусовые | |||||||
| Тик | |||||||
| Краснокочанная капуста | |||||||
| Бермудская трава Midiron | |||||||
| Голозёрный овёс | |||||||
| Апельсин | |||||||
| Вика венгерская | |||||||
| Авокадо | |||||||
| Тыква Кушо | |||||||
| Купуасу | |||||||
| Зойсия | |||||||
| Какао | |||||||
| Подсолнух | |||||||
| Манжетка | |||||||
| Гибискус | |||||||
| Пенька | |||||||
| Гарпагофитум | |||||||
| Белладонна | |||||||
| Бермудская трава TifGrand | |||||||
| Киви | |||||||
| Груша | |||||||
| Ананас | |||||||
| Виноградник | |||||||
| Арбуз | |||||||
| Кофе | |||||||
| Золотарник | |||||||
| Рудбекия | |||||||
| Плоды шиповника | |||||||
| Мох | |||||||
| Страстоцвет | |||||||
| Подорожник ланцетолистный | |||||||
| Тритикале | |||||||
| Кормовая свёкла | |||||||
| Белокочанная капуста | |||||||
| Асаи | |||||||
| Маниока | |||||||
| Пальмовое масло Elaeis guineensis | |||||||
| Эвкалипт | |||||||
| Бананы | |||||||
| Соевые бобы | |||||||
| Бермудская трава | |||||||
| Овёс | |||||||
| Гуава | |||||||
| Репа | |||||||
| Травяной покров | |||||||
| Розмарин | |||||||
| Настурция большая | |||||||
| Моринга масличная | |||||||
| Ромашка | |||||||
| Клещевина | |||||||
| Дуриан | |||||||
| Манго | |||||||
| Персик | |||||||
| Финиковая пальма | |||||||
| Куркума | |||||||
| Ямс | |||||||
| Подорожник | |||||||
| Пальмовое масло | |||||||
| Дыня | |||||||
| Оливки | |||||||
| Кешью | |||||||
| Вишня | |||||||
| Пар | |||||||
| Пастбище | |||||||
| Кольский орех | |||||||
| Ежевика | |||||||
| Слива | |||||||
| Летний кабачок | |||||||
| Яровой горох | |||||||
| Арахис | |||||||
| Смешанные зерновые | |||||||
| Мятлик луговой Sunbelt | |||||||
| Инжир | |||||||
| Цимбопогон | |||||||
| Клевер | |||||||
| Папайя | |||||||
| Фундук | |||||||
| Казуарина | |||||||
| Кокос | |||||||
| Столовый виноград | |||||||
| Гранат | |||||||
| Роза | |||||||
| Малина | |||||||
| Черника | |||||||
| Зойсия Zeon | |||||||
| Зойсия Zenith | |||||||
| Бермудская трава TiWay | |||||||
| Бермудская трава TifTuf | |||||||
| Овсяница тростниковая | |||||||
| Зойсия Emerald | |||||||
| Эремохлоя змеехвостая | |||||||
| Мятлик луговой | |||||||
| Фисташка | |||||||
| Танжерин | |||||||
| Зойсия Lazer | |||||||
| Картофель | |||||||
| Мускатная тыква | |||||||
| Озимый горох | |||||||
| Рожь | |||||||
| Хлопок | |||||||
| Лён | |||||||
| Агава медная | |||||||
| Агава голубая | |||||||
| Горькая дыня | |||||||
| Камыш | |||||||
| Чай | |||||||
| Зойсия Stadium | |||||||
| Мятлик луговой Southern Blue | |||||||
| Пальмовое масло Hybrid OxG | |||||||
| Пальмовое масло Elaeis Oleifera | |||||||
| Индийский кресс | |||||||
| Кислица прямая | |||||||
| Пар | |||||||
| Нолина | |||||||
| Мандарин | |||||||
| Зойсия Meyer | |||||||
| Бермудская трава Celebration | |||||||
| Грецкие орехи | |||||||
| Полевой горох | |||||||
| Каянус (голубинный горох) | |||||||
| Зойсия Trinity | |||||||
| Эремохлоя змеехвостая TifBlair | |||||||
| Гуммиарабик | |||||||
| Розторопша | |||||||
| Личи | |||||||
| Рамбутан | |||||||
| Маракуйя | |||||||
| Пшеница | |||||||
| Зойсия Prism | |||||||
| Зойсия Primo | |||||||
| Агава пульковая | |||||||
| Пекан | |||||||
| Питахайя | |||||||
| Каучук | |||||||
| Кукуруза | |||||||
| Сахарная свёкла | |||||||
| Горох | |||||||
| Зернобобовые | |||||||
| Табак | |||||||
| Клубнеплоды | |||||||
| Сахарный тростник | |||||||
| Канола | |||||||
| Овощи | |||||||
| Фасоль | |||||||
| Специи | |||||||
| Масличные культуры | |||||||
| Яровые зерновые | |||||||
| Яровой ячмень | |||||||
| Рапс озимый | |||||||
| Ячмень озимый | |||||||
| Рапс яровой | |||||||
| Озимые зерновые | |||||||
| Сорго | |||||||
| Сорго озимый | |||||||
| Озимая пшеница | |||||||
| Зерновые | |||||||
| Гречиха | |||||||
| Мак | |||||||
| Кунжут | |||||||
| Просо | |||||||
| Имбирь | |||||||
| Салат латук | |||||||
| Салат эндивий | |||||||
| Чеснок | |||||||
| Лук | |||||||
| Перец чили | |||||||
| Шалфей | |||||||
| Паприка | |||||||
| Перец | |||||||
| Огурец | |||||||
| Лаванда | |||||||
| Мята | |||||||
| Тмин | |||||||
| Томаты | |||||||
| Конские бобы | |||||||
| Маш | |||||||
| Нут | |||||||
| Вигна (горох коровий) | |||||||
| Батат (сладкий картофель) | |||||||
| Земляной орех | |||||||
| Чечевица | |||||||
| Морковь | |||||||
| Спаржа | |||||||
| Горчица | |||||||
| Клубника | |||||||
| Зеленая фасоль | |||||||
| Бамия | |||||||
| Капуста брокколи | |||||||
| Цветная капуста | |||||||
| Горох сахарный | |||||||
| Тритикале | |||||||
| Суданская трава | |||||||
| Анис | |||||||
| Артишок | |||||||
| Кникус благословенный | |||||||
| Календула | |||||||
| Тмин обыкновенный | |||||||
| Кориандр овощной | |||||||
| Эхинацея | |||||||
| Фенхель горький | |||||||
| Фенхель сладкий | |||||||
| Пижма девичья | |||||||
| Иссоп | |||||||
| Мелисса | |||||||
| Тимьян золотой | |||||||
| Вербена лимонная | |||||||
| Люцерна посевная | |||||||
| Мята перечная | |||||||
| Клевер луговой | |||||||
| Родиола розовая | |||||||
| Сафлор красильный | |||||||
| Мята колосистая | |||||||
| Зверобой обыкновенный | |||||||
| Кропива двудомная | |||||||
| Стевия | |||||||
| Тимьян | |||||||
| Валериана лекарственная | |||||||
| Вербена | |||||||
| Тысячелистник обыкновенный | |||||||
| Сельдерей | |||||||
| Капуста кудрявая | |||||||
| Радиккио | |||||||
| Баклажан | |||||||
| Кормовая трава | |||||||
| Чиа | |||||||
| Салат-латук ромэн | |||||||
| Клюква | |||||||
| Салат-латук Айсберг | |||||||
| Озимая тритикале | |||||||
| Озимая рожь | |||||||
| Яровая тритикале | |||||||
| Эспарцет | |||||||
| Силосная кукуруза | |||||||
| Силосное сорго | |||||||
| Becva festulolium | |||||||
| Базилик | |||||||
| Мангольд | |||||||
| Фасоль борлотти | |||||||
| Капуста кале тосканская черная | |||||||
| Романеско | |||||||
| Цикорий | |||||||
| Брокколи рааб | |||||||
| Петрушка | |||||||
| Шпинат | |||||||
| Капуста савойская | |||||||
| Цукини | |||||||
| Тыква | |||||||
| Лук-шалот | |||||||
| Брюссельская капуста | |||||||
| Гуаровая фасоль | |||||||
| Люпин белый |
Просто нажмите Прогноз погоды, чтобы перейти на страницу Погода, если вам не хватает данных Погода сегодня или требуется сравнение с другими периодами вегетации.

Вы можете получить всю эту информацию, используя вкладку Анализ погоды на правой боковой панели.

Исторический прогноз – это архивные данные о температуре и осадках.
Чтобы установить вегетационный период, выберите интересующий вас сезон (доступен с 2008 года), а также даты его начала и окончания с помощью календаря.
По умолчанию кривая Стадии роста отображается на всех графиках. Если в течение выбранного периода времени не было стадий роста, указатель будет отключен. Вы можете отключить его вручную в любое время, если оно не является информативным для вас.

Чтобы добавить кривую, отображающую данные за последние пять лет, активируйте опцию Сравнить со средним за 5 лет.

После включения среднего значения за 5 лет вам будет показано среднее значение за текущий период и уровни осадков за последние 5 лет на графиках для визуализации собранной информации для дальнейшего анализа.
График количества выпавших осадков (накопившиеся осадки)

График суточного количества осадков

На графике показаны минимальные и максимальные температуры (°C), а также средняя максимальная и средняя минимальная t °C за 5 лет , если выбран параметр Среднее значение за 5 лет.

В раскрывающемся меню можно выбрать три параметра: 0°C (от 1 до 5°C), 5°C (от 6 до 10°C) и 10°C (от 11°C и более). Поэтому, если вы выберете диапазон дат от 6°C до 10°C (который является опцией фильтра 5°C в списке) вы увидите сумму этих температур.

Опция Прогноз погоды предоставляет вам доступ к прогнозу погоды на 14 дней. Скорость ветра, влажность, облачность и ожидаемые осадки также отображаются на экране.

На странице прогноза погоды вы также можете найти рекомендованное время проведения некоторых полевых работ, таких как обработка грунта и опрыскивание.
Для определения оптимального времени проведения каждой активности мы проанализировали для вас следующие показатели:
– Температура воздуха
– Влажность воздуха
– Скорость ветра
– Прогноз количества осадков
– Сумму осадков за последние 24, 48 и 72 часа
– Влажность грунта
– Температура грунта
Для каждого часа существует маркер. Цвет маркера соответствует рекомендациям:
– Зененый – Оптимальное время для проведения активности
– Оранжевый – Приемлимое время для проведения активности
– Красный – Нерекомендуемое время для проведения активности
Чтобы получить более подробное описание задачи, выберите ее на вкладке Скаутинг, которая разделена на Общее и Отчёт.
Вкладка Общее для того, кто ставит задачу. Это позволяет изменить название или описание, загрузить фотографию поля или завершить задачу в случае ее завершения.

Вкладка Отчёт предназначена для скаутов (разведчиков). Используя эту вкладку, скаут выбирает дату, когда поле было проверено, заполняет имя клиента, например, владелец поля и номер поля, изменяет площадь поля и название культуры, гибрид и дату посева.

С помощью этого инструмента скаут (разведчик) добавляет фазы развития с указанием толщины корня и количества листьев, устанавливает плотность растений и делает окончательный обзор поля с указанием состояния сельскохозяйственных культур и оставляя комментарий эксперта. После внесения всех необходимых изменений назначенное лицо закрывает задание, если оно выполнено, или обновляет задание, если это необходимо.

Если вам необходимо загрузить отчет в виде электронной таблицы, нажмите кнопку Экспорт в верхней части вкладки Задача, чтобы выполнить ее автоматически.

Когда вы завершаете задачу, она автоматически перемещается на вкладку Выполненные в списке Задачи, которая отображается на карте как закрытая.

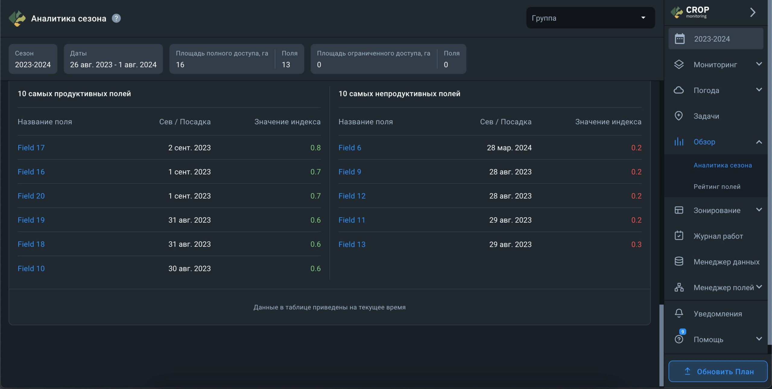
На экране Аналитики сезона вы найдете общую информацию о вашем сезоне. Все показатели, отображаемые на экране, рассчитываются только на основе данных полей с полным доступом.
В верхней части экрана вы увидите следующую информацию о сезоне:

На главном экране в виджете Культуры отображается список культур, которыми засеяны поля в сезоне. Рядом с каждой культурой указано количество отведенных под нее полей и общая площадь этих полей.

Кроме того, если сезон активен, для каждой культуры отображается индикатор риска. Если система выявляет риски на полях, рядом с культурой в колонке “Риски” отображается количество таких полей. Нажав на индикатор риска рядом с культурой, вы можете просмотреть список полей, на которых были обнаружены риски, чтобы более детально изучить ситуацию.

Виджет Посевные площади по культурам дает наглядную разбивку площадей, выделенных под каждую культуру в сезоне. Также вы можете увидеть, какой процент от общей посевной площади отведен под ту или иную культуру.

В виджете Журнал работ отображается общее количество работ для каждой культуры в сезоне. Они разделены на четыре категории:

Виджет Стоимость работ показывает все затраты по каждой культуре за сезон на основе данных из Журнала работ. Чтобы убедиться, что затраты отображаются верно, необходимо ввести стоимость как запланированных, так и завершенных работ. Кроме того, с помощью этого виджета вы можете отслеживать отклонение между плановыми и фактическими затратами.

Виджет Еженедельная продуктивность посевов демонстрирует средние показатели роста культуры в течение сезона на основе индекса NDVI по всем полям, где посеяна выбранная культура.



Под графиком приведена таблица с 10 самыми продуктивными и непродуктивными полями для выбранной культуры. Этот рейтинг составляется на основе среднего показателя NDVI для всех полей с выбранной культурой. Например, если среднее значение NDVI для всех полей с культурой “Кукуруза” составляет 0,5, поля с NDVI ниже 0,5 попадут в список 10 самых непродуктивных полей, а те, у которых NDVI будет выше 0,5, попадут в список 10 самых продуктивных полей.
Примечание: Эти данные отображаются исключительно для активного сезона в разделе Аналитика сезона.

Функция Рейтинг полей разработана с целью помочь пользователям расставить приоритеты для задач по управлению полями на основе изменения значения индекса NDVI. Рейтинг полей также может классифицировать все ваши поля в одном месте по 8 следующим параметрам:
Каждый рейтинг представлен в виде списка полей, отсортированных по определенному параметру. Такой список можно загрузить как файл PDF или таблица XLS.

По умолчанию Рейтинг полей показывает вам поля, отсортированные по последнему доступному снимку и по самому негативному отклонению значения NDVI.
Примеч. У поля с самым свежим доступным снимком может быть не такое сильное отклонение.

С каждым новым спутниковым снимком для одного, нескольких или всех ваших полей, Рейтинг полей обновляется. Уведомления о том, что рейтинг обновился, будут приходить вам на электронную почту.
Письмо с уведомлением будет содержать следующие данные:
Каждое электронное письмо с уведомлением может содержать данные по максимум 3 вашим полям, которые в данный момент лидируют в рейтинге.

Вы можете изменить настройки Рейтинга полей, чтобы посмотреть распределение полей исключительно по отклонению значения NDVI. Поле с самой большой просадкой значения NDVI автоматически поднимается на вершину рейтинга, а поле с самым большим подъемом значения NDVI оказывается в самом низу.

Чтобы перегруппировать поля в рейтинге, кликните на соответствующий параметр из перечня над рейтингом.
Выбранный параметр будет подсвечиваться
Прим. По списку параметров сортировки всегда можно понять, по какому критерию выстроился рейтинг. Подсвечивается всегда только тот параметр, который выбран.

Просадка значения NDVI обозначается красным цветом и знаком “-”, а подъем – зеленым цветом и знаком “+”. Если за означенный период значение NDVI не менялось, оно окрашивается в белый цвет.

Вы можете сортировать поля по группе. Чтобы увидеть все поля в одном списке, выберите Все группы.

Чтобы увидеть поля, которые не входят ни в одну из групп, кликните на соответствующую ячейку.

Либо вы можете посмотреть только те поля, которые входят в одну конкретную группу.

Вы также можете классифицировать поля по культуре, которая растет на них в данный момент.

Чтобы увидеть поля с общей культурой, растущей в данный момент, кликните на соответствующую ячейку.
Прим. Поля, для которых не были добавлены данные о севообороте, не будут классифицироваться по этому параметру.

Вы можете перегруппировать поля в рейтинге по 9 доступным параметрам сортировки в 9 разных списков и выгрузить их PDF файлом или XlS таблицей.
Загрузка начнется автоматически, как только вы кликнете на кнопку PDF или XlS.

Вы можете выбрать любую дату и посмотреть отклонение значения NDVI за период между двумя доступными снимками одного и того же поля (3-5 дней).
1. Найдите поле Дата отчета прямо над рейтингом.

2. Кликните на поле Дата отчета.

3. Выберите дату в календаре в 1 клик.
Рейтинг автоматически обновится, чтобы показать вам данные за период между двумя снимками, максимально близким к выбранной дате.
Чтобы получить доступ к функции Рейтинг полей, необходимо обновить план до Базового либо Продвинутого.

Вы можете протестировать функцию Рейтинг полей на вашем Демо поле в Бесплатном аккаунте.
Прим. В таком случае доступны будут только данные для Демо поля.

Дополнительно вы можете сортировать поля в рамках рейтинга по 7 различным признакам:
Вы можете создать 7 разных рейтингов, по-разному группируя поля, и загрузить каждый из таких рейтингов PDF файлом либо XlS таблицей.

Функция “Персонализированный отчет” позволяет создавать табличные отчеты о текущем состоянии полей в удобном для вас формате. Вы можете сформировать неограниченное количество отчетов под каждый из ваших запросов. Отчеты поддерживают вертикальную и горизонтальную прокрутку в зависимости от объема доступных данных.




Если у вас уже есть сохраненный шаблон, вы можете создать новые для других запросов.






Со временем данные в вашем отчете устареют. В таком случае соответствующее уведомление в верхней части отчета сообщит вам об этом. Чтобы обновить данные, нажмите кнопку “Обновить данные”. В зависимости от объема данных обработка может занять от нескольких секунд до часа.

Чтобы отредактировать сохраненный шаблон, нажмите кнопку “Редактировать”. Последующие шаги при редактировании такие же, как при создании отчета.

Чтобы удалить ненужные шаблоны, нажмите кнопку “Удалить” и подтвердите действие. Обратите внимание, что удаленный отчет нельзя восстановить.

Чтобы отфильтровать данные в таблице по культурам и группам полей, нажмите кнопку фильтрации в верхней части страницы. После этого откроется панель с доступными фильтрами.

Карты дифференцированного внесения являются эффективным инструментом для внесения семян и удобрений с переменной нормой, а также для определения оптимальных зон (участков) для точного отбора проб почвы. Данные по каждой зоне, определенные с помощью индекса вегетации, позволяют создать карту на платформе и импортировать ее в сельскохозяйственное оборудование. Таким образом, техника может следовать карте, внося точно рассчитанное количество семян и/или удобрений в определенные зоны (участки) в пределах поля.
Внесение средств производства с переменной нормой и точный отбор проб почвы экономически эффективны, поскольку позволяют оптимизировать расход семян и удобрений в соответствии с потребностями различных зон поля, что приводит к экономии денег. Кроме того, дифференцированное внесение средств производства также способствует экологической устойчивости, помогая предотвратить чрезмерное использование азотных, фосфорных и калийных удобрений, а также средств для защиты культур.
1) В правом бовоком меню выбирите Дифф. внесение.
2) В подменю выберите тип карты, который вас интересует.
3) Здесь вы можете выбрать:
4) Вы будете направлены на список полей.
5) Выберите желаемое поле из списка, кликнув по нему.
6) На странице со списком карт вы можете увидеть карты, созданные для этого поля, и выбрать любую из них. (Отображаються только карты того типа, в разделе которого вы находитесь.)
7) Для получения более подробной информации обратитесь к разделам Создание карт дифференцированного посева, Создание карт внесения азотных удобрений, Создание карт внесения калийных и фосфорных удобрений и Создание карт в конструкторе карт.
Карта посева — ваш путеводитель по дозированному внесению калийных (K) и фосфорных (P) удобрений, дифференцированному посеву и точному отбору проб почвы. Карта основана на значениях NDVI для поля, измеренных за выбранный период времени. Красный цвет обычно указывает на низкую продуктивность почвы, а зеленый — на более высокую продуктивность.
Алгоритм карты дифф. посева анализирует все безоблачные спутниковые снимки, доступные за выбранный период. Это гарантирует, что любые аномалии будут исключены из расчета карты для достижения максимально возможной точности.
Чтобы создать карту посева, вам нужно выбрать период времени, который, по вашему мнению, является наиболее репрезентативным для средней продуктивности почвы поля за все время. В настоящий момент вы можете выбрать период, который начинается еще с 2016 года.
Подсказка: мы рекомендуем использовать максимально возможный диапазон дат для наиболее точной оценки средней продуктивности.
Далее выберите количество зон. По умолчанию установлено 3 зоны, но вы можете выбрать от 2 до 7 зон в зависимости от размера поля и ваших потребностей.
После того как вы выбрали период времени и количество зон, нажмите «Рассчитать».
Подсказка: чтобы обеспечить точность расчетов, не выбирайте текущий год, если поле еще не было убрано.
Расчеты займут не более минуты.
Используйте карту посева, чтобы повысить урожайность за счет более эффективного внесения семян и более экономичного отбора проб почвы.
Для внесения семян в соответствии с картой посева вам потребуется вручную ввести количество на 1 га/акр для каждой зоны. Система автоматически рассчитает общее количество семян для поля в единицах измерения (Ед. изм.).
Последним шагом будет экспорт карты с платформы. Для этого следует нажать кнопку «Экспортировать» ниже.
После нажатия кнопки «Экспортировать», вам нужно будет выбрать формат файла из выпадающего списка. Узнайте больше о различных форматах файлов для сельскохозяйственной техники, доступных на платформе, здесь.
Выберите наиболее подходящий формат файла и нажмите на него. Загрузка начнется автоматически. Вы также можете навести указатель мыши на формат файла и выбрать один из двух вариантов:
1) Получить ссылку на эту карту. Ссылка на карту будет сохранена в буфер обмена*. Вы можете поделиться этой ссылкой с кем угодно.
2) Скачать карту. Карта посева будет сохранена на вашем устройстве в виде файла.
*Ссылка действительна только в течение 10 дней с момента копирования.
Карта внесения азотных удобрений позволяет определить области в пределах поля с разным уровнем вегетации (от низкого до высокого) и соответствующим образом скорректировать применение азотных удобрений, орошение и мероприятия по защите растений. Мы используем цветовую схему, чтобы визуализировать вариации состояния культур на поле. Красный цвет может указывать на плохое состояние/здоровье культур, которые растут на этом участке поля, в то время как зеленый обычно указывает на высокую продуктивность культур. Решение о количестве азотных удобрений, методе орошения и надлежащей защите посевов также зависит от физических характеристик поля, таких как перепад высот и другие.
Вы можете создать карту карту внесения азота всего за несколько простых шагов.
Сначала выберите соответствующий вегетационный индекс в выпадающем списке. Карта будет основана на всех различных значениях индекса, обнаруженных на поле.
Далее выберите спутниковый снимок в поле «Дата». Для создания актуальной карты карту внесения азота вам понадобится одно из последних доступных изображений.
Подсказка: прежде чем создавать карту карту внесения азота, вы можете предварительно просмотреть спутниковое изображение, выбрав дату или индекс. Это позволит вам выбрать правильное изображение без необходимости проверять каждое из них, что сэкономит ваше время.
Наконец, выберите количество зон и уровень детализации.
Подсказка: максимальный уровень детализации лучше всего подходит для небольших полей, предоставляя вам очень подробные карты. Для полей большего размера стоит уменьшить уровень детализации: средний уровень подойдет для полей среднего размера, минимальный — для больших полей.
Теперь нужно лишь нажать кнопку «Рассчитать».
Расчет распределения зон на поле занимает всего несколько секунд. Результатом является карта, которую вы можете видеть слева, и зоны для внесения удобрений с переменной нормой справа.
Убедитесь, что на спутниковом снимке, на котором основана карта, нет никаких аномалий, перемещая ползунок «Прозрачность».
Уровень прозрачности по умолчанию установлен на 80%, чтобы любые помехи/аномалии отображались на изображении, перекрывающемся с картой вегетации. Перемещение ползунка полностью влево (0%) позволит вам увидеть естественный вид. Если никаких аномалий не видно, вы можете переместить ползунок «Прозрачность» до конца вправо (100%), чтобы переключиться на вид карты внесения азотных удобрений.
Для внесения удобрений в соответствии с картой внесения азотных удобрений вам потребуется вручную ввести количество удобрений на 1 га/акр для каждой зоны. Система автоматически рассчитает общее количество удобрений для поля в единицах измерения (Ед. изм.).
Примечание: зеленый и красный цвета на картах обозначают относительно более высокую и более низкую вегетацию.
Последним шагом будет экспорт карты с платформы. Для этого следует нажать кнопку «Экспортировать» ниже.
После нажатия кнопки «Экспортировать», вам нужно будет выбрать формат файла из выпадающего списка. Узнайте больше о различных форматах файлов для сельскохозяйственной техники, доступных на платформе, здесь.
Выберите наиболее подходящий формат файла и нажмите на него. Загрузка начнется автоматически. Вы также можете навести указатель мыши на формат файла и выбрать один из двух вариантов:
1) Получить ссылку на эту карту. Ссылка на карту будет сохранена в буфер обмена*. Вы можете поделиться этой ссылкой с кем угодно.
2) Скачать карту. Карта внесения азотных удобрений будет сохранена на вашем устройстве в виде файла.
*Ссылка действительна только в течение 10 дней с момента копирования.
Карта внесения фосфорных и калийных удобрений — ваш путеводитель по дозированному внесению калийных (K) и фосфорных (P) удобрений, дифференцированному посеву и точному отбору проб почвы. Карта основана на значениях NDVI для поля, измеренных за выбранный период времени. Красный цвет обычно указывает на низкую продуктивность почвы, а зеленый — на более высокую продуктивность.
Алгоритм карты внесения фосфорных и калийных удобрений анализирует все безоблачные спутниковые снимки, доступные за выбранный период. Это гарантирует, что любые аномалии будут исключены из расчета карты для достижения максимально возможной точности.
Чтобы создать карту внесения фосфорных и калийных удобрений, вам нужно выбрать период времени, который, по вашему мнению, является наиболее репрезентативным для средней продуктивности почвы поля за все время. В настоящий момент вы можете выбрать период, который начинается еще с 2016 года.
Подсказка: мы рекомендуем использовать максимально возможный диапазон дат для наиболее точной оценки средней продуктивности.
Далее выберите количество зон. По умолчанию установлено 3 зоны, но вы можете выбрать от 2 до 7 зон в зависимости от размера поля и ваших потребностей.
После того как вы выбрали период времени и количество зон, нажмите «Рассчитать».
Подсказка: чтобы обеспечить точность расчетов, не выбирайте текущий год, если поле еще не было убрано.
Расчеты займут не более минуты.
Используйте карту внесения фосфорных и калийных удобрений, чтобы повысить урожайность за счет более эффективного внесения удобрений и более экономичного отбора проб почвы.
Для внесения удобрений с картой внесения фосфорных и калийных удобрений вам потребуется вручную ввести количество на 1 га/акр для каждой зоны. Система автоматически рассчитает общее количество удобрений для поля в единицах измерения (Ед. изм.).
Последним шагом будет экспорт карты с платформы. Для этого следует нажать кнопку «Экспортировать» ниже.
После нажатия кнопки «Экспортировать», вам нужно будет выбрать формат файла из выпадающего списка. Узнайте больше о различных форматах файлов для сельскохозяйственной техники, доступных на платформе, здесь.
Выберите наиболее подходящий формат файла и нажмите на него. Загрузка начнется автоматически. Вы также можете навести указатель мыши на формат файла и выбрать один из двух вариантов:
1) Получить ссылку на эту карту. Ссылка на карту будет сохранена в буфер обмена*. Вы можете поделиться этой ссылкой с кем угодно.
2) Скачать карту. Карта внесения фосфорных и калийных удобрений будет сохранена на вашем устройстве в виде файла.
*Ссылка действительна только в течение 10 дней с момента копирования.
На полях со сложным рельефом (холмы, склоны, ямы) чаще происходит вымывание гумуса и меняется химический состав почвы, что может снизить урожайность. Рост культур также зависит от высоты поля, которая в итоге определяет количество вносимых удобрений, семян и/или пестицидов. Конструктор карт позволяет объединить слои вегетации и высоты для создания оптимальной карты внесения удобрений с переменной нормой и повышения продуктивности.
Вы можете создать карту в Конструкторе карт всего за несколько простых шагов:
Шаг 1. Выберите параметры, необходимые для создания зон на карте:
1) Количество зон
EOSDA Crop Monitoring позволяет создать от 2 до 7 зон в зависимости от ваших нужд (например, площади вашего поля). Как правило, оптимальным считается деление поля на 3-5 зон.
2) Уровень детализации
Вы также можете выбрать уровень детализации карты.
Подсказка: Для небольших полей выбирайте высокий или максимальный уровень детализации, а для крупных – средний или низкий.
Шаг 2. Выберите слои для построения карты. Для этого нажмите «Добавить слой» и выберите нужный из выпадающего списка доступных слоев*:
1) Вегетационные индексы
2) Индексы влажности
3) Карта высот
Вы можете добавить до 5 различных слоев. Список уже добавленных слоев отображается под кнопкой «Добавить слой».
*В выпадающем списке также будут представлены все пользовательские индексы, доступные в вашем аккаунте.
Шаг 3. После добавления слоев выберите дату спутникового снимка, на основе которого будет построена карта. Необходимо выбрать дату для каждого слоя.
Примечание: Для слоя Карты высот дату спутникового снимка выбирать не нужно.
Шаг 4. Выберите вес снимка.
Вес указывает, насколько каждый слой будет учитываться при расчете. Например, если вес значений NDVI составляет 100%, а вес значений карты высот – 50%, то на созданной карте соотношение параметра NDVI к параметру высоты будет отображаться как 2:1.
На данном этапе мы также рекомендуем использовать параметр Прозрачности.
Прозрачность позволяет сравнивать слои карты. Например, можно сравнить вегетацию и высоту рельефа, чтобы определить, как они соотносятся друг с другом. Прозрачность не влияет на расчеты и итоговое отображение карты.
Для удобства работы с Прозрачностью вы можете свернуть любой слой, нажав на его название.
Когда вы настроите все необходимые параметры слоев, нажмите «Рассчитать».
Расчет распределения зон на поле занимает всего несколько секунд. Результатом является карта, которую вы можете видеть слева, и зоны для внесения удобрений с переменной нормой справа. Для внесения удобрений в соответствии с Комбинированной картой вам потребуется вручную ввести количество удобрений на 1 га/акр для каждой зоны. Система автоматически рассчитает общее количество удобрений для поля в единицах измерения (Ед. изм.), с которыми вы работаете.
Примечание: Зона 1 будет иметь самые высокие значения.
Вы можете вернуться на вкладку Параметры, чтобы сравнить готовую карту с выбранными слоями. Например, так вы сможете определить, как высота поля влияет на тот или иной его участок (зону), и на основе этой информации подобрать оптимальное количество удобрений для достижения более эффективных результатов.
Одним из самых точных показателей производительности поля является реальная урожайность за предыдущие сезоны.
Для использования данных с техники для расчета карт дифференцированного внесения перейдите в раздел “Конструктор карт”.
Кликните на кнопку “Добавить слой” и выберите “Загруженные файлы”.
В настройки карты сразу добавится карточка с последним загруженным в Менеджер данных файлом для этого поля.
Вы можете выбрать любой другой файл, загруженный для этого поля, в селекте “Работа и дата”. Также вы можете загрузить новый файл, кликнув на кнопку “Загрузить новый файл”.
Выберите нужный слой данных, который будет участвовать в расчете карты, в селекте “Параметры”.
Подсказка: Мы рекомендуем использовать данные об урожайности либо посеве.
Вы можете использовать до 5 различных слоев для расчета карт дифференцированного внесения в «Конструкторе карт», соответственно до 5 разных файлов.
Последним шагом будет экспорт карты с платформы. Для этого следует нажать кнопку «Экспортировать» ниже.
После нажатия кнопки «Экспортировать», вам нужно будет выбрать формат файла из выпадающего списка. Узнайте больше о различных форматах файлов для сельскохозяйственной техники, доступных на платформе, здесь.
Выберите наиболее подходящий формат файла и нажмите на него. Загрузка начнется автоматически. Вы также можете навести указатель мыши на формат файла и выбрать один из двух вариантов:
1) Получить ссылку на эту карту. Ссылка на карту будет сохранена в буфер обмена*. Вы можете поделиться этой ссылкой с кем угодно.
2) Скачать карту. Карта будет сохранена на вашем устройстве в виде файла.
*Ссылка действительна только в течение 10 дней с момента копирования.
Карты дифференцированного внесения позволяют избежать лишней траты ресурсов (и семян, и удобрений), что хорошо одновременно для вашего кошелька и для окружающей среды.
Воспользуйтесь «Калькулятором общей экономии средств», чтобы узнать, сколько денег и ресурсов вы сэкономите благодаря использованию средств производства с переменной нормой в противовес использованию с фиксированной нормой.
Примечание: вы сможете рассчитать экономию после того, как создадите карту внесения удобрений/семян с переменной нормой.
Укажите норму внесения для каждой зоны в единицах измерения на гектар.
Чтобы подсчитать свою экономию благодаря внесению средств производства с переменной нормой, рассчитайте сперва их количество и стоимость использования с фиксированной нормой. Когда это будет сделано, вы можете подсчитать экономию, сравнив результаты методов с переменной и фиксированной нормами.
1. Теперь вам нужно прокрутить вниз к разделу «Калькулятор общей экономии средств».
2. Введите цену за единицу измерения средств производства (Ед. изм.) в поле «Цена за единицу». Валюта применяется автоматически в зависимости от вашего местоположения.
3. Введите данные по фиксированной норме внесения удобрений в единицах измерения на га или на акр, в зависимости от ваших предпочтений. Это количество ресурсов, которые вы потратили бы при традиционном способе внесения (без использования дифф. внесения).
3. Система автоматически рассчитает количество удобрений, сэкономленных с помощью дифференцированного метода внесения, и общую экономию средств.
Калькулятор общей экономии покажет вам:
1. Общее количество удобрений – это количество удобрений, которое вы бы внесли по традиционному методу с фиксированной нормой.
2. Общий бюджет – это сумма средств, которая была бы потрачена на фиксированное внесение удобрений (без помощи дифф. внесения).
3. Экономию удобрений – это количество удобрений, сэкономленное благодаря выбору дифференцированного метода в противовес фиксированному.
4. Общую экономию – это сумма средств, которую вы сэкономили благодаря точному внесению удобрений с помощью дифф. внесения.
Все эти цифры точно продемонстрируют вам преимущества дифференцированного внесения удобрений.
Вы можете скачать карту в конструкторе карт, карту посева или карту внесения азотних, калийных либо фосфорных удобрений как файлы SHP или ISO-XML.
1) Формат SHP поддерживается John Deere, Amazone и Trimble. Мы также предлагаем универсальный формат SHP, подходящий для других марок сельскохозяйственной техники.
– SHP для Trimble совместим с разными типами дисплеев:
2) Формат ISO-XML совместим с оборудованием ISOBUS.
Чтобы скачать файл в наиболее подходящем формате, просто выберите его из выпадающего списка. При нажатии загрузка начнется автоматически.
После того как вы создадите, сохраните и/или скачаете карту в конструкторе карт, карту посева или карту внесения нитратных, калийных либо фосфорных удобрений, она появится в списке карт на странице поля.
Журнал Работ – это эффективный способ планировать и отслеживать все работы по обработке полей для одного, нескольких или множества полей на одном экране. Вы можете добавлять, как запланированные, так и уже выполненные работы в интерактивный календарь и удобно редактировать информацию до, во время или после завершения операции. С помощью данной функции вы также можете планировать и сопоставлять затраты на сельскохозяйственную деятельность, такую как внесение удобрений, обработка почвы, посев, опрыскивание, сбор урожая и другие..
Журнал Работ находится в отдельной вкладке бокового меню.
Если у вас еще нет полей в EOSDA Crop Monitoring, вы можете протестировать Журнал Работ на Демо-поле.
На экране все необходимые данные о ваших работах организованы в три столбца: Поле, Дата посева и Календарь активности.
Ваши поля появятся в левой части экрана в столбце Поле.
Вы можете отсортировать поля по имени от А до Я или от Я до А.
В данном столбце отображается самая свежая дата сева для каждого поля в списке.
Вы можете отсортировать даты сева от самых ранних до последних.
Третий столбец слева, который занимает большую часть места на экране, представляет собой интерактивный календарь, отображающий выполненные и запланированные работы, которые вы уже добавили в журнал.
Календарь всегда делится пополам столбцом, представляющим текущую дату. Все выполненные работы находятся в левой половине календаря, а все запланированные – справа.
Работы выделены разными цветами в соответствии со статусом их выполнения.
Однодневные работы
Вы можете добавить работу, которая начинается и заканчивается в один и тот же день. Если этот день еще в будущем, он будет выделен серым цветом с полосами.
Как только наступит запланированная дата начала работы, она автоматически изменит цвет с серого на красный.
Это значит, что в системе еще нет подтверждения, что работа уже выполняется.
Просто добавьте даты начала и окончания периода выполнения.
Кликните на работу и выберите “+” в верхнем левом углу окна.
Теперь выберите даты начала и окончания работы и нажмите Сохранить.
Как только вы это сделаете, красный цвет изменится на зеленый. Теперь, работа официально выполнена.
Отследить статус выполнения работы можно по той же логике. Как только вы действительно начнете процесс выполнения, добавьте дату начала периода выполнения, чтобы система знала, что работа уже выполняется.
Используйте тот же алгоритм, что и для однодневной работы. Кликните на работу и выберите “+” в верхнем левом углу окна.
Затем выберите даты начала и окончания работы и нажмите Сохранить.
Теперь ячейки дней в календаре будут автоматически менять цвет с серого на синий одна за другой.
Не забудьте добавить дату окончания периода выполнения, по факту завершения работы. Теперь весь период выполнения работы будет выделен зеленым цветом.
Вы можете начать свою многодневную работу на один или несколько дней позже запланированного. В этом случае запланированная дата начала не будет соответствовать фактической дате начала периода выполнения. Пропущенные дни будут отображаться в календаре красным цветом.

Точно так же вы можете завершить работу несколькими днями позднее запланированного. Как только вы добавите фактическую дату выполнения в журнал, незапланированные дни будут выделены красным цветом, чтобы указать вам на то, что вы пропустили установленный вами крайний срок.
С другой стороны, если вы выполните работу за один или несколько дней до установленного крайнего срока, дополнительные дни останутся серыми в календаре.
Прим: Если вы решите начать выполнение работы до запланированной даты, вам нужно будет добавить новую работу в журнал. Дата начала периода выполнения не может быть раньше запланированной даты начала работы.
Наконец, вы можете добавить столько работ, которые были выполнены в прошлом, сколько хотите. Им присваивается ярко выраженный желтый цвет. Таким образом вы сможете отличить запланированные работы от незапланированных.
Существует два способа добавить работу в журнал.
Один из вариантов – нажать кнопку «+» в правом нижнем углу экрана.
Во всплывающем окне выберите выполненную или запланированную работу.
Подсказка: вы можете добавить работы, которые были выполнены в любое время в период с января 2016 года по текущую дату.
Выберите вид работы и запланированные даты начала и окончания.
Примечание: Запланированные даты начала и окончания «забронируют» место в календаре.
Для запланированных работ система не позволяет выбрать дату в прошлом.
Точно так же даты в будущем недоступны, если вы хотите добавить выполненную работу.
Вы можете добавить одну работу для множества полей.
В поле стоимости введите оценочную стоимость запланированной работы или фактическую стоимость выполненной.
Прим: Вы можете сравнить предполагаемую и фактическую стоимость, чтобы более эффективно планировать работы.
Добавление описания к работе не является обязательным, но позволяет вести более подробный учет ваших полевых работ.
Нажмите Сохранить, чтобы завершить добавление занятия.
Вы также можете добавлять работы прямо в календарь.
Выберите дату начала запланированной или выполненной работы, выберите соответствующую ячейку и кликните по ней.

Вы можете отфильтровать добавленные работы по году, группе полей, типу культур и виду работ.
Данные фильтры расположены в самой верхней строке экрана.

Щелкните в любом месте на фильтрах, чтобы выбрать год, группу, тип урожая или вид работ, чтобы организовать работы соответственно.
Чтобы отредактировать работы, щелкните по ним, а затем щелкните значок карандаша.
Менеджер данных – это возможность загружать данные о сборе урожая, внесении удобрений, опрыскивании, севе и других полевых работах с вашей полевой техники в EOSDA Crop Monitoring. Для этого необходимо предварительно сохранить эти данные в стандартном shapefile формате. В зависимости от настроек бортового компьютера вашей техники, вы можете визуализировать загруженные данные в виде карт урожайности, влажности, плотности сева и других технологических параметров, которые фиксировались вашей техникой в момент работы в поле.
Отображение этих данных поможет вам контролировать качество проведения полевых работ: нормы внесения средств защиты или посевного материала, отслеживание количества собранного урожая и его влажности, и многое другое.
Раздел Данные находится в отдельной вкладке бокового меню.

Данные, которые вы хотите загрузить, должны быть сохранены в виде ZIP-архива. Архив должен содержать данные в формате SHP. Используйте полный набор данных формата (* SHP, * SHX, * DBF, * PRJ).
Примечание: Отсутствие файла *PRJ допустимо.
Загрузить данные в Менеджер данных можно тремя способами:
1. Перетащите файл с данными в поле Данные
2. Перетащите файл с данными в любую точку на карте
3. Нажмите Добавить данные и выберите файл на своем компьютере

Загрузка данных займет некоторое время, тогда как вы можете продолжить работу с другими функциями EOSDA Crop Monitoring.

Как только данные будут обработаны, появится уведомление зеленого цвета.

Чтобы продолжить работу с загруженными данными, щелкните по названию обработанного ZIP-архива в поле Данные.

Существует два способа назначить данные для поля/полей, в зависимости от того, соответствуют ли загруженные данные какому-либо полю, которое уже добавлено в вашу систему. Если загруженные данные не совпадают с контуром ни одного из ваших полей, появится всплывающее окно «Создать и назначить поле» с предложением создать новое поле.
Примечание: Поле, которое вы создадите, автоматически появится у вас в системе.

1. Назовите поле
2. Выберите тип работы
3. Выберите дату начала работы
4. Добавьте краткое описание работы если это необходимо
5. Выберите параметры для отображения на карте (по умолчанию доступны все, которые были выбраны в настройках бортового компьютера техники)
Примечание. Вы всегда можете отредактировать данную информацию позже.
Если загруженные данные совпадают с контуром одного или нескольких полей, появится всплывающее окно «Добавить работу».

1. Назовите поле
2. Выберите параметры для отображения на карте (по умолчанию доступны все, которые были выбраны в настройках бортового компьютера техники)
3. Добавьте краткое описание работы если это необходимо
4. Выберите одно или несколько полей, которые соответствуют загруженным данным (ориентируйтесь на значение параметра Перекрытие)
5. Выберите дату начала работы
6. Нажмите Назначить Поле
Работы, которые вы назначили для поля, будут отображаться в поле Данные. Чтобы посмотреть отображенные данные о проделанной работе, нажмите на дату проведения этой работы.

Для переключения между несколькими параметрами используйте заголовок легенды.


Примечание: Параметры и их числовые значения загружаются из файла данных и не могут быть изменены. Вы можете переключаться между параметрами только чтобы сравнить их друг с другом или выбрать только один, нужный вам, параметр.
Подраздел Подключения находится в разделе Менеджер данных.

Для настройки подключения, необходимо нажать на кнопку Подключить.

После этого откроется страница авторизации пользователя в аккаунте John Deere. Введите логин, пароль и нажмите на кнопку Вход.

После успешной авторизации в аккаунте John Deere вас вернет на страницу подключения в EOSDA Crop Monitoring, где будет отображаться список ваших организаций из аккаунта John Deere.
Для подключения организации и доступу к полям в этой организации, необходимо нажать на кнопку Подключить напротив организации.

После нажатия на кнопку Подключить откроется страница подключений в John Deere аккаунте, где в окне настроек необходимо выбрать организацию, которую вы собираетесь подключить и нажать Сохранить.

Когда вы предоставили доступ к организации, вас вернет на страницу организаций в EOSDA Crop Monitoring, где организация с разрешенным доступом будет отображаться в подключенном состоянии.

При клике на подключенную организацию, вам откроется страница со списком полей в этой организации.

Вверху страницы есть параметры, которые необходимо выбрать перед интеграцией данных:

Данные техники, после окончания интеграции будут доступны в разделе Данные.
* Обратите внимание, что данные техники интегрируются только те, дата выполнения которых отвечает выбранному сезону для интеграции.
В списке полей вы можете выбрать как несколько полей, так и все поля для интеграции.

Чтобы запустить интеграцию данных, необходимо нажать на кнопку Сохранить.
Если вы выполняете интеграцию не первый раз, ранее интегрированные поля будут отмечены как уже интегрированные на платформу.

После успешной интеграции данных, вы получите уведомление в разделе Уведомления.

Инструмент Обновление на странице Подключения, необходимо применять в случаях, если:
Вы нажимаете на кнопку Обновить и после этого система ищет обновления, которые были описаны в начале этого пункта. Если такие обновления присутствуют, они автоматически интегрируются в EOSDA Crop Monitoring
Кнопка Обновить на странице списка организаций обновляет все изменения, которые происходили с организациями в аккаунте John Deere:

Календарь севооборота — важнейший инструмент для устойчивого ведения сельского хозяйства и обеспечения продовольственной безопасности. С его помощью вы можете планировать новые посевы, имея доступ к посевной истории полей на одном экране.

Когда вы переходите в раздел “Севооборот”, в списке слева отображаются все ваши поля. В верхней части календаря севооборота вы найдете:
В календаре севооборота на сезон существует три статуса полей:
1) Поле не относится к данному сезону.

2) Поле относится к данному сезону, но отсутствуют данные о посеве.

3) Поле относится к данному сезону и для него добавлены данные о посеве.

1) Чтобы добавить поле в сезон, наведите курсор на пустую ячейку в нужном сезоне и нажмите “+ Добавить в сезон”.

2) Чтобы добавить данные о посеве поля, нажмите на ячейку с текстом “+ Добавить посев/посадку” напротив этого поля.

3) В открывшемся окне “Добавить посев/посадку” введите параметры посева и сохраните их.

4) После сохранения в ячейке поля появятся параметры посева для нужного сезона.

5) В ячейке посева отображаются только указанные вами параметры:
Вы также можете редактировать параметры посева или удалять поля из сезона.



Функция «Распределение культур» находится в разделе «Севооборот», в таблице сезонов.
Эта функция помогает автоматически распределить выбранные культуры для посева между полями в выбранном сезоне. Распределение доступно только для активных и запланированных сезонов и касается только тех полей, где еще не посеяна культура.
Чтобы воспользоваться функцией «Распределение культур», откройте раздел «Севооборот», выберите сезон, в котором доступна функция, и нажмите кнопку «Распределение культур».
В открывшемся окне выберите культуры, которые вы хотите распределить. Затем укажите для каждой культуры площадь, на которую нужно её распределить, и дату сева. (Указание даты сева не является обязательным на этом этапе, но на следующем шаге система потребует её, если вы не укажете её сейчас.)
⚠️ Помните: суммарная площадь всех культур не может превышать доступную площадь в выбранном сезоне.
После заполнения всех параметров нажмите «Распределить», чтобы запустить распределение.
Когда система завершит процесс, вы увидите список полей, участвовавших в распределении, и культуры, которые были на них распределены.
Каждая распределённая культура может иметь один из четырёх статусов:




В этом окне вы также можете указать или изменить дату сева и исключить отдельные поля перед сохранением.
Для сохранения результатов нажмите «Применить» – культуры будут добавлены на поля согласно распределению.
Для отмены изменений нажмите «Отмена».
Менеджер групп полей необходим для группировки полей по общим признакам и улучшения управления полями.

Здесь отображается список групп полей вашего аккаунта и количество полей в каждой из них.
Чтобы добавить новую группу, нажмите на кнопку “+ Добавить новую группу”.

В открывшемся окне введите название группы и добавьте в нее необходимые поля.

Одно поле может одновременно входить только в одну группу. Если поле уже входит в группу, то при добавлении в новую группу оно будет автоматически удалено из старой.
Поля, которые уже входит в группу, отмечены в списке специальным символом.

Чтобы отредактировать группу, нажмите на кнопку “Управлять” рядом с группой, которую вы хотите изменить.

Когда вы открываете группу, на экране отображается список полей, которые в нее входят. Здесь вы можете добавить поля в группу, нажав кнопку “+ Добавить поля”.

Вы также можете удалить поле из группы, нажав на кнопку “X” рядом с нужным полем.

Изменить название группы можно в верхнем левом углу.

Также есть возможность удалить группу. При удалении группы, входящие в нее поля остаются в Списке полей.

Команда — это совместная учетная запись, в которой могут работать сразу несколько пользователей, что позволяет предоставить всем участникам единый источник информации о выбранных полях или группах полей, обеспечивая более продуктивное сотрудничество пользователей и эффективный контроль деятельности сотрудников собственниками ферм.
Назначать, отслеживать выполнение и составлять отчеты о задачах скаутов значительно быстрее и проще в командной учетной записи. Каждый член команды получает круглосуточный доступ к спутниковому мониторингу полей и может реагировать на проблемы с урожаем в соответствии с доступами, определенными ролью, которую ему назначил владелец или админ команды.
Любой член команды может обнаружить проблему с посевами и создать соответствующую задачу для осмотра поля, затем выполнить ее самостоятельно или назначить другого члена команды. После выполнения задачи скаутом или другим членом команды будет сгенерирован онлайн-отчет, доступ к которому владелец поля сможет получить в любое время через свой личный кабинет.
Кому еще может быть полезна функция Управления командой?
Членам агро-кооператива:
Агро-консультантам:
Агро-трейдерам:
Страховым компаниям:
Чтобы основательно повысить эффективность ухода за культурами на всех ваших полях, вам нужна большая команда, которой вы сможете управлять дистанционно. Добавляя новых пользователей в свой групповой аккаунт, вы можете создать онлайн-команду сотрудников, которая поможет вам сократить время, ресурсы и силы на полевые работы.
Вы можете добавить нового пользователя в команду, выполнив четыре простых шага.
Шаг 1. Нажмите на имя вашего аккаунта в правом нижнем углу бокового меню.
Шаг 2. Выберите «Управление командой» в раскрывающемся меню.

Шаг 3. В панели управления командой нажмите + Пригласить нового пользователя.
Если вы впервые открываете панель управления командой, вы также можете нажать кнопку «ПРИГЛАСИТЬ УЧАСТНИКА КОМАНДЫ», расположенную в центре экрана.

Шаг 4. В окне Приглашение введите адрес электронной почты пользователя/пользователей, которых вы хотите пригласить, выберите поля или группы полей, которые будут доступны этому пользователю*, и назначьте роль. Затем нажмите Пригласить.
*Пользователь может иметь доступ к одному или нескольким полям, одной или нескольким группам полей, или ко всем полям сразу.

Примечание. Под названием роли вы найдете список прав доступа пользователей, которые предполагает данная роль.
Приглашаемый пользователь получит электронное письмо с приглашением и ссылкой на Командный аккаунт*.
*Один и тот же пользователь может являться членом нескольких команд.

Практика распределения ролей с четко обозначенной ответственностью и уровнями доступа очень важна, когда речь идет об управлении командой. Такой подход позволит вам не волноваться о том, что ваши сотрудники могут случайно принять неверное решение по вашим посевам и полям, или же нарушить настройки вашей учетной записи EOSDA Crop Monitoring.
Вот почему в настоящее время каждый владелец командной учетной записи в EOSDA Crop Monitoring может назначить одну из трех ролей каждому члену команды: администратор, скаут, наблюдатель.
Давайте посмотрим, чем эти роли отличаются друг от друга с точки зрения подотчетности и ограничений доступа.
Администратор имеет право:
Скаут имеет право:
Наблюдатель имеет право:
*Наблюдатель может выполнять только те задачи, которые были ему/ей назначены. Он может создавать и назначать задачи только на себя.

Если у вас есть учетная запись EOSDA Crop Monitoring, вы автоматически становитесь владельцем командной учетной записи. Владельцы и Администраторы могут просматривать всю необходимую информацию о своих командах на панели управления командой.
На панели управления командой отображаются:
*Информация о «последней активности» предоставляет Владельцам и Администраторам контроль над каждым членом команды.

Владелец группы или Администратор могут изменить доступ пользователя к полям и/или переназначить его роль.

Владельцы и Администраторы команд также могут удалять пользователей из команды.
Если пользователь не принял/подтвердил приглашение, Владелец или Администратор увидит действие «повторно отправить приглашение», которое необходимо выполнить для этого пользователя.

Если вы являетесь владельцем или администратором команды, вы можете изменить имя учетной записи команды, щелкнув значок карандаша рядом с именем.
Совет. Выбирайте краткое и простое название для Команды, чтобы его было легче узнать членам команды при переключении между несколькими командами.


Если вы являетесь членом более чем одной команды, вы можете легко переключаться между командами. Все, что вам нужно сделать, это кликнуть значок «Моя учетная запись» и выбрать «Переключить команду». Когда вы увидите список ваших команд, выберите тот, на который хотите переключиться, а затем нажмите СОХРАНИТЬ.

Если вы состоите в нескольких командах, система автоматически покажет вам:
В списке ваших команд вы также можете увидеть роли, назначенные вам в каждой учетной записи Команды.
При переключении команд вы также можете установить одну команду по умолчанию. Всякий раз, когда вы будете заходить в EOSDA Crop Monitoring, вы будете видеть поля, доступные для вас в учетной записи команды по умолчанию.
Чтобы установить команду по умолчанию, используйте тумблер в меню «переключить команду».

В настройках вы можете выбрать язык интерфейса, систему единиц измерения, и будет ли отображен демо контент. <Возможность скрыть демо контент доступна только для Pro пользователей.
Примечание: В демо контент входят демо поле, демо задачи по скаутингу, и файл с данными для функции Менеджер данных.

Чтобы получить доступ к платным функциям EOSDA Crop Monitoring, обновите план до Базового или Продвинутого. Подробную информацию о функциях, доступных в рамках каждого плана, можно найти на нашей странице “Цены”.
Чтобы зайти на страницу “Цены”, нажмите на кнопку со стрелкой в правом нижнем углу экрана.

Базовый план позволяет отслеживать территорию до 1000 га.
Продвинутый план позволяет выбирать количество гектар для мониторинга и добавлять гектары в план за дополнительную плату.
Кроме стандартных планов, мы предлагаем персонализированный план – Для бизнеса. План включает в себя индивидуальные решения и ценовую политику для ферм площадью более 5000 га, сельскохозяйственных кооперативов, консультантов, ИT компаний и других клиентов.
Больше пользовательских решений вы найдете в нашем магазине дополнений. Чтобы зайти в магазин, нажмите значок в правом боковом меню.

Вы также можете перейти в магазин дополнений со страницы с ценами.
Среди других преимуществ пользователи могут получить доступ к инструменту через API.

Чтобы получить доступ к документации EOSDA, кликните Мой аккаунт на боковой панели справа, а затем на иконку API. На странице API кликните Get Started.

Теперь осталось получить ключ API, зарегистрировавшись на портале разработчика.
